实时数据监控服务
http://47.93.83.53:8086/
1、页面配置influxdb,添加账户,
并记录
INFLUX_BUCKET_NAME
INFLUX_ORG2、添加buckets监控,记录TOKEN信息

3、默认zcbus中,influxdb地址为
http://zcbusinfluxdb:8086
容器配置如下:

进入发布配置,
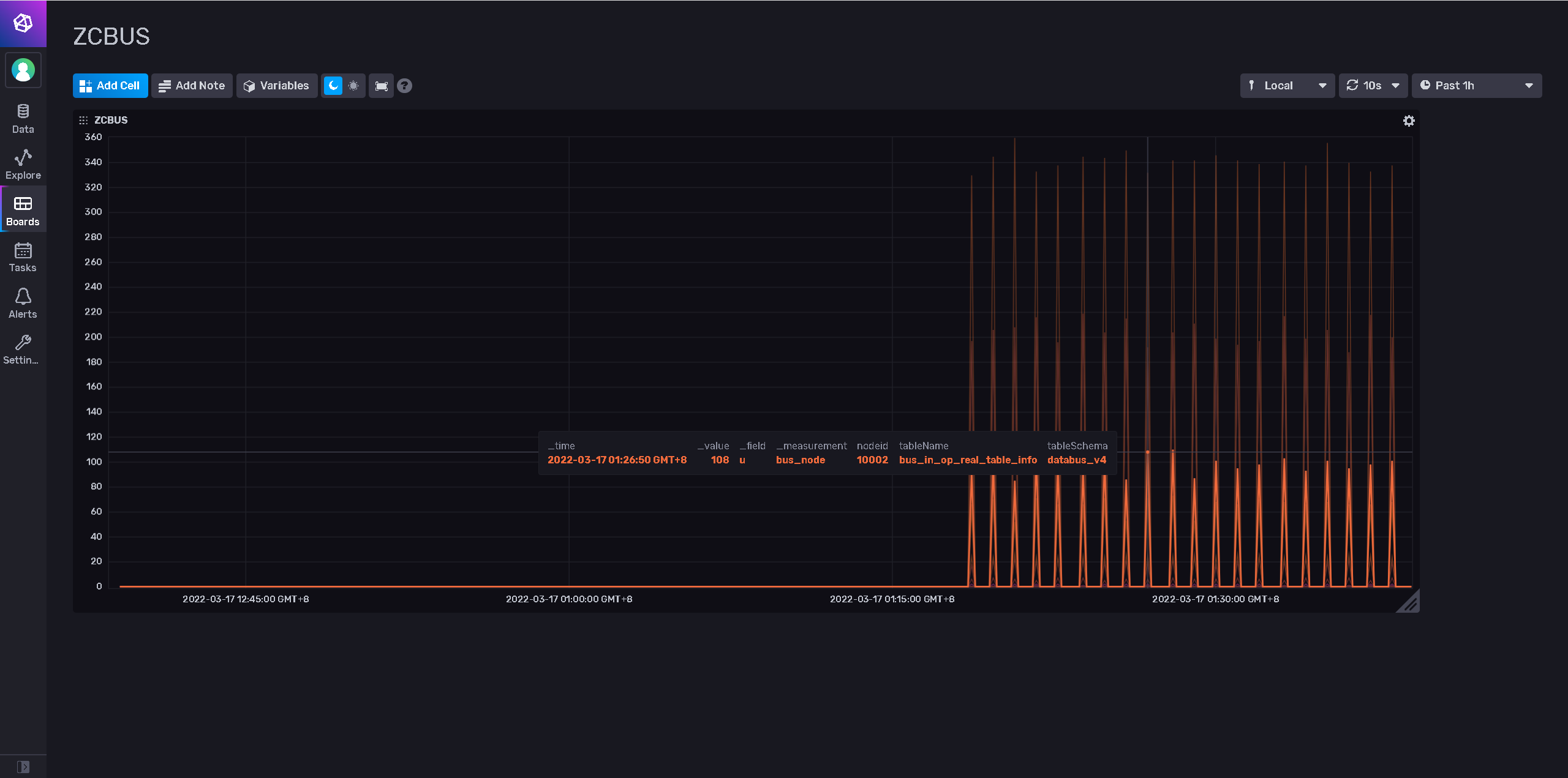
进入即可监控ZCBUS实时解析日志数据量统计了
文档更新时间: 2022-11-14 15:53 作者:阿力
本文档使用 MinDoc 发布
实时数据监控服务
http://47.93.83.53:8086/
1、页面配置influxdb,添加账户,
并记录
INFLUX_BUCKET_NAME
INFLUX_ORG2、添加buckets监控,记录TOKEN信息

3、默认zcbus中,influxdb地址为
http://zcbusinfluxdb:8086
容器配置如下:

进入发布配置,
进入即可监控ZCBUS实时解析日志数据量统计了